Fuel Trims, MAF, VCDS, Data-logging, CSE Mathematics + Reading GRAPHS!

4.2 V8 32v Naturally Aspirated - 414 bhp
r8wut
2nd Gear
Posts: 120
Joined: Sun Aug 13, 2023 12:13 pm

Fuel Trims, MAF, VCDS, Data-logging, CSE Mathematics + Reading GRAPHS!

Post by r8wut » Wed Oct 09, 2024 11:46 pm

oh yes! we'll be looking at Graphs!

Anyway.. after ~ 12-months (on and off) - finally got the Wife's RS4 B7 back on the road (long story)

ok, It's running great (much much better than before) - but admittedly looking at the Live data - all is not perfect.

First off - concerned with the MAF values, which at idle report ~ 2.25 g/s . Believe this is within typical spec - wondering what you guys have noted at idle?

Of course, the real test (which I have yet to perform) is at WOT 2nd or 3rd gear pull - which should see the MAF report, apparently, up to around 170 g/s.

Using my elementary CSE-level Mathematics:

BHP calculation for the RS4 (two ECUs) divide by 0.8 method:

170g/s / 0.8 x2 banks = +/- 425 bhp

Again, wondering if anyone on here has actually logged that flow? Maybe during a trip to MRC?

Secondly - is the Fuel Trim Values being logged.

Currently, VCDS is reporting both banks on the RS as running LEAN with Positive values being reported across both Banks:

Long Term Fuel Trim Bank 1 - 01-Engine > MVB 032
Adaptation (Idle) B1 S1 0.9%
Adaptation (Partial) B1 S1 3.9%

Long Term Fuel Trim Bank 2 - 11-Engine > MVB 032
Adaptation (Idle) B2 S1 0.4%
Adaptation (Partial) B2 S1 5.9%


Although it's still early days since getting the RS back on the road, the idle figures across both banks don't look too bad?

On the other hand, the initial readings whilst under load (Partial) seem quite high across both banks @ 3.9% and 5.9% respectively. Which to me, suggests a Fuel Pressure issue whilst under load..

-Wondering what your Fuel Trim Values are across both banks?

So.
Looking at pages of VCDS .csv data on Excel can be a real bore - i gotta tell you :drink:

I export the live data into Datazap.. dont know if anyone else on here uses it?

It's a great tool for Troubleshooting the data more quickly and easily:
Long + Short Term Fuel Trim Bank 1  05.10.2024.png
Long + Short Term Fuel Trim Bank 2  05.10.2024.png

r8wut
2nd Gear
Posts: 120
Joined: Sun Aug 13, 2023 12:13 pm

Re: Fuel Trims, MAF, VCDS, Data-logging, CSE Mathematics + Reading GRAPHS!

Post by r8wut » Wed Oct 09, 2024 11:56 pm

In next few months, would like to take the RS to MRC for a Stage 2 Map..

I believe, it's best practice to address any remaining issues beforehand - otherwise I don't see the point personally..

Be nice if we can create a thread where we get more involved with Data logging and analysis, to ensure our RS's live on in the best of health.. for another couple of decades :kissmyrings:

lugars4
3rd Gear
Posts: 320
Joined: Tue Apr 27, 2010 3:34 pm
Location: Kent

Re: Fuel Trims, MAF, VCDS, Data-logging, CSE Mathematics + Reading GRAPHS!

Post by lugars4 » Sat Oct 12, 2024 10:32 pm

Congrats getting it back on the road.

I’m up for some data logging. Did lots when I first got the car 2010 ish.

After my carbon clean, injectors etc, I noticed the partial offset change over a few days of driving, will check mine again tomorrow.

Look forward to a MAF log, not done one since the rebuild.
06 - B7 RS4 Saloon - Milltek Non-Res Valved. BMC Filter.

r8wut
2nd Gear
Posts: 120
Joined: Sun Aug 13, 2023 12:13 pm

Re: Fuel Trims, MAF, VCDS, Data-logging, CSE Mathematics + Reading GRAPHS!

Post by r8wut » Mon Oct 14, 2024 11:55 pm

yeah, cheers.. it has taken a while..

So, been thinking about whether there is indeed a Fuel Pressure issue.. or if it could be potentially something else.

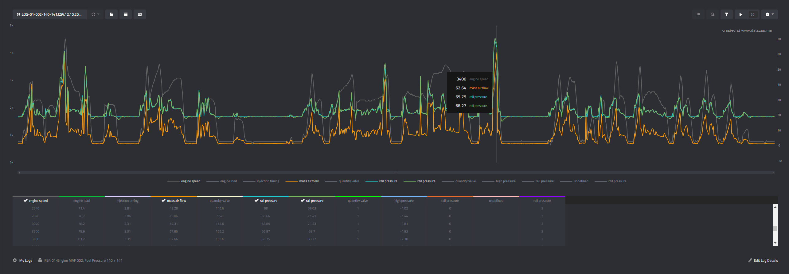
VCDS MVB's 002, 140, 141 - Data Logged illustrated below, shows coloration between MAF and Fuel Rail Pressure (Specified - what the ECU demands) vs (Actual - what the Fuel Pressure is)

The Specified vs Actual Fuel Rail Pressure seems to track adequately, at various engine speeds, although admittedly haven't done WOT as yet:
MAF, Rail Pressure Specified vs Actual Bank 1  12.10.2024.png
Last edited by r8wut on Tue Oct 15, 2024 12:12 am, edited 1 time in total.

r8wut
2nd Gear
Posts: 120
Joined: Sun Aug 13, 2023 12:13 pm

Re: Fuel Trims, MAF, VCDS, Data-logging, CSE Mathematics + Reading GRAPHS!

Post by r8wut » Tue Oct 15, 2024 12:00 am

So, when we first got the RS - I do recall the Exhaust Tips had a proper 'soot like' coating - on the Milltek cat-back which had only been fitted few years earlier.

This, typically being an indication of excessively burning fuel, where the engine's air/fuel mixture is too rich.

The fuel that isn't burned in the engine is mostly burned by the catalytic converters, while the rest has shown up as soot in the exhaust..

Baring in mind, there are No Engine DTC error codes logged in either ECU (to flag whether the engine is running either too LEAN or RICH, as yet) , I thought I'd double check the "Readiness Status" within VCDS:

----
Address 01: Engine Labels:. 079-910-560-BNS1.lbl
Part No SW: 8E1 910 560 D HW: 8E1 907 560
Component: 4.2L V8/4V FSI ª1030
Revision: 57H15--- Serial number: XXXXXXXXXXXXXX
Coding: 010C0003180F0160
Shop #: WSC 00191 264 15243

No fault code found.
Readiness: 0010 0000

Decoding the Readiness Status: 0010 0000 :

-Exhaust Gas Recirculation: Passed
-Oxygen Sensor Heating: Passed
-Oxygen Sensor(s): Failed or Incomplete
-Air Conditioning: Passed
-Secondary Air Injection: Passed
-Evaporative Emissions: Passed
-Catalyst Heating: Passed
-Catalytic Converter(s): Passed
Last edited by r8wut on Tue Oct 15, 2024 9:32 am, edited 1 time in total.

r8wut
2nd Gear
Posts: 120
Joined: Sun Aug 13, 2023 12:13 pm

Re: Fuel Trims, MAF, VCDS, Data-logging, CSE Mathematics + Reading GRAPHS!

Post by r8wut » Tue Oct 15, 2024 12:31 am

As a result - I have a feeling the o2 Lambda sensors could well be sooted-up, thus misreading the exhaust gases correctly as they pass..

subsequently in turn, reporting erroneous (garbage) data back up to the ECU's... obviously affecting the Fuel Trims across both-banks.

It's a possibility.
- considering the "Oxygen Sensor(s): Failed or Incomplete" the Readiness on-board diagnostic tests.

hhhhmmmm .. More to follow.

it's past midnight. my head hurts

r8wut
2nd Gear
Posts: 120
Joined: Sun Aug 13, 2023 12:13 pm

Re: Fuel Trims, MAF, VCDS, Data-logging, CSE Mathematics + Reading GRAPHS!

Post by r8wut » Tue Oct 15, 2024 11:30 pm

So, thinking about it some more.... Readiness monitors are set by a procedure known as a Drive Cycle, which involves typical few days of normal town/city and motorway driving conditions to properly "test" ALL the systems.

Maybe in my haste, the RS requires a few more days of driving before it will set the LAMBDA / O2 sensor to "Ready or Passed".

So, looking at the LAMBDA control values across both banks (MVB 031) illustrate actual value of ~1.0 (which I believe is running ok then)

In any case, I have something else to add later ... to completely rule out all 4x Lambda Sensors possibly being at fault.

The Long Term Fuel Trims across both banks, reporting 'slightly' better with bit of driving:

Long Term Fuel Trim Bank 1 - 01-Engine > MVB 032
Adaptation (Idle) B1 S1 0.6%
Adaptation (Partial) B1 S1 3.1%

Long Term Fuel Trim Bank 2 - 11-Engine > MVB 032
Adaptation (Idle) B2 S1 -0.1%
Adaptation (Partial) B2 S1 5.9%


Bank 1:
RS4 01-Engine LAMDA 031, LT 032 12.10.2024.png
Bank 2:
RS4 11-Engine LAMDA 031, LT 032 12.10.2024.png

r8wut
2nd Gear
Posts: 120
Joined: Sun Aug 13, 2023 12:13 pm

Re: Fuel Trims, MAF, VCDS, Data-logging, CSE Mathematics + Reading GRAPHS!

Post by r8wut » Tue Oct 15, 2024 11:57 pm

Obviously, the goal here is achieve as close as possible to 0% Fuel Trims, across both Banks during both idle and partial (under load).

Interestingly, under Idle conditions at ~ 0.6% and ~0.1% respectively for both Banks, readings appear not too bad.. and it's important to remember that any Vacuum Leaks (if any) are mostly present during Idle - when vacuum is highest, and Idle readings would be way off more.

Given that, and typically that the vacuum operated sports exhaust flaps (which work just fine) are normally one of the first things to fail during a vac leak - I can rule out any vac leaks (i hope)

So, it falls back to either Fuelling issue (as originally thought) or .. possibly .. faulty MAF - when running partial (under load)

Now to find someplace in London to go to test the MAF or Fuelling at WOT on a few runs ..

suggestions ..? :ban:

r8wut
2nd Gear
Posts: 120
Joined: Sun Aug 13, 2023 12:13 pm

Re: Fuel Trims, MAF, VCDS, Data-logging, CSE Mathematics + Reading GRAPHS!

Post by r8wut » Wed Nov 20, 2024 6:27 pm

well, the saga continues.. seems to be one step forward , two steps back at the mo :piss:

Did some runs, and definitely there was some pull-back / lag / rev-limiter going on at WOT ~ 6500rpm :audibash:

In a bid to save your's and what little sanity I have remaining (from trying to decipher more & more graphs) - I took an exec. decision and justified the reason to order some new shiny parts (which tbh, were on the horizon anyway)..

Zinram 200 cells sports cat stainless steel downpipes:
IMG_20240917_181125.jpg
IMG_20240911_185859.jpg
4x New Bosch OE Lambda sensors
IMG_20241014_171317.jpg
UP-STREAM / PRE CAT Lambda SENSORS , both banks - part #s for your info:

079906262B Lambda Probe 6-pin BLACK [Front of Catalyst / B1S1 + B1S2] Cylinders 1-8
BOSCH 0 258 007 363



IMG_20241014_170420.jpg
DOWN-STREAM / POST CAT SENSORS - part #s for your info:

022906262BM Lambda Probe 4-pin BLACK [Post / Behind Cat. / B1S2] Cylinders 1-4 UK Drivers Side
BOSCH 0 258 986 602

022906262BQ Lambda Probe 4-pin BROWN [Post / Behind Cat. / B2S2] Cylinders 5-8 UK Passengers Side
BOSCH 0 258 006 835

r8wut
2nd Gear
Posts: 120
Joined: Sun Aug 13, 2023 12:13 pm

Re: Fuel Trims, MAF, VCDS, Data-logging, CSE Mathematics + Reading GRAPHS!

Post by r8wut » Wed Nov 20, 2024 6:29 pm

New Bosch OE Lambda sensors Fitted:
IMG_20241015_183009.jpg

Fitted & Coupled to existing Milltek non-res Valved Cat-back exhaust system:
Zinram 200-cell sports cats + Milltek non-res exhaust system.jpg

r8wut
2nd Gear
Posts: 120
Joined: Sun Aug 13, 2023 12:13 pm

Re: Fuel Trims, MAF, VCDS, Data-logging, CSE Mathematics + Reading GRAPHS!

Post by r8wut » Wed Nov 20, 2024 6:37 pm

Wow. I gotta tell you

it now runs like ....

:assflash: :dung:

Engine properly mis-firing.. emission warning light [yellow engine icon] flashing at me non-stop during test-drive

Here's the DTC's for your amusement:

Address 11: Engine II Labels: 079-910-560-BNS2.lbl

5 Faults Found:

000768 - Random/Multiple Cylinder Misfire Detected
P0300 - 001 -
Freeze Frame:
Fault Status: 01100001
Fault Priority: 0
Fault Frequency: 1
Reset counter: 255
Mileage: 126375 km
Time Indication: 0

Freeze Frame:
RPM: 772 /min
Load: 14.1 %
Speed: 0.0 km/h
Temperature: 70.0°C
Temperature: 38.0°C
Absolute Pres.: 1000.0 mbar
Voltage: 13.970 V

000771 - Cylinder 3
P0303 - 001 - Misfire Detected
Freeze Frame:
Fault Status: 01100001
Fault Priority: 0
Fault Frequency: 1
Reset counter: 255
Mileage: 126375 km
Time Indication: 0

Freeze Frame:
RPM: 772 /min
Load: 14.1 %
Speed: 0.0 km/h
Temperature: 70.0°C
Temperature: 38.0°C
Absolute Pres.: 1000.0 mbar
Voltage: 13.970 V

000770 - Cylinder 2
P0302 - 001 - Misfire Detected
Freeze Frame:
Fault Status: 01100001
Fault Priority: 0
Fault Frequency: 1
Reset counter: 255
Mileage: 126377 km
Time Indication: 0

Freeze Frame:
RPM: 2018 /min
Load: 25.9 %
Speed: 39.0 km/h
Temperature: 85.0°C
Temperature: 27.0°C
Absolute Pres.: 1000.0 mbar
Voltage: 13.970 V

000769 - Cylinder 1
P0301 - 001 - Misfire Detected
Freeze Frame:
Fault Status: 01100001
Fault Priority: 0
Fault Frequency: 1
Reset counter: 255
Mileage: 126378 km
Time Indication: 0

Freeze Frame:
RPM: 810 /min
Load: 14.1 %
Speed: 39.0 km/h
Temperature: 88.0°C
Temperature: 27.0°C
Absolute Pres.: 1000.0 mbar
Voltage: 13.970 V

000772 - Cylinder 4
P0304 - 001 - Misfire Detected
Freeze Frame:
Fault Status: 01100001
Fault Priority: 0
Fault Frequency: 1
Reset counter: 255
Mileage: 126379 km
Time Indication: 0

Freeze Frame:
RPM: 952 /min
Load: 31.4 %
Speed: 13.0 km/h
Temperature: 90.0°C
Temperature: 27.0°C
Absolute Pres.: 1000.0 mbar
Voltage: 13.843 V





r8wut
2nd Gear
Posts: 120
Joined: Sun Aug 13, 2023 12:13 pm

Re: Fuel Trims, MAF, VCDS, Data-logging, CSE Mathematics + Reading GRAPHS!

Post by r8wut » Wed Nov 20, 2024 6:40 pm

right ok, once I've calmed down .. and cracked open a beer

I'll return with my Jerry Springer style, Final Thought :drink:

r8wut
2nd Gear
Posts: 120
Joined: Sun Aug 13, 2023 12:13 pm

Re: Fuel Trims, MAF, VCDS, Data-logging, CSE Mathematics + Reading GRAPHS!

Post by r8wut » Wed Nov 20, 2024 11:33 pm

[a few decent Weissbier later.. -works wonders]

ok, so we can see it's clear the Misfire's are isolated to and occurring across all Bank 1 cylinders 1-4 now.

Immediate thought was likely a faulty o2 sensor (even though they're all new) , o2 reading false air, exhaust leak, improperly sealed DP flange etc.

- but then, we don't see any o2 sensor related DTC's ?

In my experience, most of the time misfire is caused by lack of Cylinder combustion due to the absence of / weak spark, poor fuel metering, or poor compression.

I've heard of stories where running out of fuel or being very low could end up with crap being sucked through the tank and fuel system, causing a misfire.
I had thought of this, as my fuel light had only just come on.. was it a co-incidence ?

to be frank, it did sound like Fuel deprivation to me at the time..

Here's a prime list of Possible Misfire Causes :
  • Ignition system
    Fuel injectors
    Fuel pressure / Fuel Supply faulty
    Possible Leaky / Faulty HPFP :
    allowing fuel pressure drop resulting in long cranking issues
    Overfuelling, poor Fuel economy
    Running out of fuel
    EVAP canister purge valve
    Evaporative emission system
    Low Engine Compression
    Base engine problems
    Controle Module damaged
    Air Intake System leaking
    Ignition Cable(s) and/or Spark Plug(s) faulty
    Ignition Coil(s) faulty
    Exhaust Gas Recirculation (EGR) Valve (N18) stuck/open
    Camshaft Position Sensor (G40) faulty

the Issues experienced, some of which were already present:
  • Hesitation / jerky whilst accelerating from stand-still
    Sometimes stalling when coming to idle
    Sometimes slight Fuel Smell in Engine Bay
    Very slight Fuel Smell in Oil Filler Cap
    Sooty Exhaust

I carried out a Major Service few months back, so we can rule out the following:
  • New Audi Injectors
    New Audi Spark Plugs
    New Audi Coil Packs
    New Fuel Filter
    NOT Pulling Timing / Timing near perfect
    NO MAF DTC's logged
**new 4x o2 LAMBDA Probes -> NO o2 (Lambda) Sensor related DTC's , for example: lambda signal implausible, Heating Circuit Malfunction / Open Circuit etc.


So, I don't think it's :
  • The new o2 Lambda Probes or Zinram DP's
    Spark related (although I will be pulling all Bank 1 plugs now - if not at least to give them a clean)
    Engine Compression
Which leads me back to my original concerns with Inadequate Fuel supply volume.. now more likely Fuel starvation as a result of faulty HPFP(s) - which appear to be the original 2007 yr units

Installation of new Audi OE / Hitachi HPFP's with Cam followers up next ..

Anyone care to share any similar experiences or thoughts on the above?

F4rdy
Neutral
Posts: 13
Joined: Wed Apr 21, 2021 6:57 pm

Re: Fuel Trims, MAF, VCDS, Data-logging, CSE Mathematics + Reading GRAPHS!

Post by F4rdy » Thu Nov 21, 2024 12:42 am

Ensure the oxygen sensors are plugged into the correct connector for each bank/ecu and not switched over/mixed up

If same

Swap front o2 sensors left n right

Could be faulty o2 sensor miss reading causing missfire on one bank

beckford21
Neutral
Posts: 46
Joined: Sun Apr 18, 2021 10:12 pm

Re: Fuel Trims, MAF, VCDS, Data-logging, CSE Mathematics + Reading GRAPHS!

Post by beckford21 » Thu Nov 21, 2024 12:54 pm

You don't even need the lambda/O2 sensors with the Zinrams. MRC blanked mine off when mapping the car and it runs better than ever.

Your motivation and knowledge is inspiring and frankly, I wish I could do half of this myself. I appreciate you probably want to conclude the investigations yourself, but are you not tempted to take the car to MRC for them to map and sort?

It will run like crap with the Zinram's fitted, regardless of your other issues, without a map anyway.

Post Reply

Return to “RS4 (B7 Typ 8E) 2006–2008”

Who is online

Users browsing this forum: No registered users and 87 guests